Перейти к содержанию

Дистилляция с помощью аккумулятора(польского буфера)


ВОблин

Рекомендуемые сообщения

Опубликовано (изменено)

[member=ВОблин],

Просмотрел свои записи о дистилляции из браги с использованием буфера . После отбора ГФ из буфера слил 0,9 литра мерзкой сивухи крепостью 30 гр.

Потеря - да. Мог бы дожать, но предпочёл вылить. Ранее использовал модернизированный сухопарник, но такой с ног сшибающей  смеси не бывало.

Так что эффект от использования буфера при разделении фракций однозначно есть. 

Но как сопоставить разное оборудование, ведь нет даже двух одинаковых конфигураций. Не говоря уже о типе и мощности нагрева,  объёмов, 

диаметров, типов дефлегматоров и т.п. о сырье (браге) даже не говорю. Так что выходит что один в лес, а другой рядом с ним - по дрова, 

и каждый прав. Как нам понять друг друга?

Изменено пользователем AlexDol
  • Ответов 99
  • Создана
  • Последний ответ

Топ авторов темы

  • ВОблин

    19

  • alexeyT

    11

  • lsdf

    9

  • AlexDol

    9

Опубликовано

что такое ГФ,  головная фракция?

Опубликовано

[b][member=ВОблин][/b],

 Да, ГФ - это головная фракция. Отбираю её с подголовниками в количестве 10 процентов от предполагаемого выхода СС.

Брагу делаю на глюкозе, дрожжи Алкотек для глюкозы.  Отбор тела заканчиваю при 90С в буфере. 

Затем питьевую фракцию развожу водой из скважины после очистки двухступенчатым фильтром. 

Трижды пропускаю через Аквафор № 5, с учётом потери крепости после фильтрации. 

45 градусный самогон возвращаю в куб и нагреваю до 70С, оставляю  на сутки, затем в 10 литровую дубовую бочку.

Первая дегустация была через месяц. Закуска не нужна, мы с соседом отметили оригинальность полученного напитка.

Не сравнить с коньяком, виски или джином.  Лучше!  Добавил 100 грамм ядер кедрового ореха (сам добывал на севере).

В августе попробую. Так что иду своим курсом, никакого спирта - это яд!

  • Спасибо 1
Опубликовано

Интересно буфер 6 литров и бак на 500, реально наверно литров 400.

Модификация нижнего отбора получилась в такой логике . Это не пропорция поляков, а большая тарелка имхо. А термометра в насадочной части не было? Если потолок укрепления 94, то какой дельте температуры соответствует температура в баке 94? Кто как думает?

Опубликовано (изменено)
Долго ждал когда предложат версию изготовленного своими руками буфера. 

Несколько мастеров его изготовили, но повторение в условиях домашней мастерской проблематично.

Предлагаю упрощённый вариант своего буфера. На основе корпуса от китайского термоса. 

Стоимость буфера копеечная, делал из того что нашел в мастерской. Можно смастерить на табуретке. 

Итак я использовал термос, обрезки 35 трубы, нерж. решетку слива из умывальника, пару шлангов к смесителю, фитинги - гайку, бочёнок, шайбы и ниппель - всё на 1 дюйм. Работы на пол дня. Но удовольствия от результата огромное.

Всё на фото. Размеры не указываю, дерзайте и у Вас получится лучше! 

 

Вдогонку через пол часа. Пока нет отражателя, ещё не припаян после модернизации,

но на фото он виден, лежит рядом с корпусом.

Отредактировал, развернул фотографии. 

post-3572-0-09374600-1468901676_thumb.jpg

post-3572-0-27479000-1468901688_thumb.jpg

post-3572-0-34355000-1468901697_thumb.jpg

post-3572-0-10953700-1468901704_thumb.jpg

Изменено пользователем AlexDol
  • + репутация 3
  • - репутация 1
Опубликовано

[b][member=AlexDol][/b],

Прошло два месяца после того как залил дистиллят в дубовую бочку полученный на положительной клюшке от Гогизз в паре с универсальным буфером.

Цвет, трудно найти с чем сравнить, выбрал слово "благородный", при крепости 45 градусов пьётся легко, закуска лишь по привычке, лимон.

Следующая проба через 4 месяца. 

Так что использование буфера при дистилляции однозначно улучшило качество напитка. В сравнении с дистиллятом полученным без использования буфера.

Признаков присущих самогону никто из друзей не почувствовал.

Опубликовано (изменено)

Может выводы такие не стоит делать?... Хотя, цвет "благородный"... ;)

Изменено пользователем ВОблин
Опубликовано (изменено)

использование буфера при дистилляции однозначно улучшило качество напитка

 

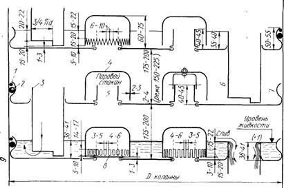
Ноги польского буфера растут отсюда. 

post-2367-0-30356300-1470458303_thumb.png post-2367-0-73212300-1470458375_thumb.jpg

 

Узнаете конструкцию?

post-2367-0-56186200-1470459364_thumb.jpg

 

Принципиальная схема :)

post-2367-0-37447700-1470459396_thumb.gif

Польский буфер - поставленная с ног на голову схема дистиллятора с  сухопарником.

Естественно она изначально была предназначена для дистилляции. Сырец, после такого аппарата сразу лили в бочку.

 

А к ректификции эту штуку притянули "за уши".

Изменено пользователем Glog
  • + репутация 1

Ох уж эти сказочки! Ох уж эти сказочники!

Опубликовано (изменено)

Думаете технология умерла? 

Нифига. Современная фота.

 

post-2367-0-64232000-1470461475_thumb.jpg


Ну и уральский вариант. 

post-2367-0-65698600-1470462444_thumb.jpg

 

В вариациях. 

post-2367-0-72620400-1470462533_thumb.jpeg post-2367-0-92553800-1470462553_thumb.jpg

 

Напоследок колхозный вариант из банок.

post-2367-0-53254400-1470467590_thumb.jpg post-2367-0-73910600-1470549377_thumb.jpeg

post-2367-0-39603600-1470467607_thumb.jpg

 

 

Вы хотите обсуждать преимущество Магарыча?

Изменено пользователем Glog
  • + репутация 1

Ох уж эти сказочки! Ох уж эти сказочники!

Опубликовано

Сделал перегон по этой схеме с абрикосового СС 20 л, разбавленного до 15',. Если в баке 94,5 то в моем буфере 88(ёмкость 1л). Изики точно не прошли, все носом проверено из маленьких мензурки и до слива из ПБ и после, ну и сам мутный слив 1л пахнущий буболь гумом.

Добрал вод ароматных с укреплением, получил 2,5 л 75'. Голов 160 мл выкинул по запаху.

Опубликовано

ну и как  метода на абрикосе? пробовал самогоночку?

Опубликовано

Нет абрикоса в запаху, надо подождать недельку другую

Опубликовано (изменено)

МСД слабо подклеить в том же ракурсе?

 

Пожалуйста. 

http://video.agaclip.com/w=eWJdweYE2Aj

 

В итоге все эти банки сводится к колонне с физическими тарелками.

post-2367-0-87692700-1470548297_thumb.png post-2367-0-68001200-1470548314_thumb.jpg

 post-2367-0-67584200-1470548639_thumb.jpg

Изменено пользователем Glog

Ох уж эти сказочки! Ох уж эти сказочники!

Опубликовано

Хочу спросить мнения.

Предстоит перегон следующей части абрикосового СС по этой же технологии, ввиду изменяемого объёма буфера, хочу спросить у народа куда крутить? Сам склоняюсь в сторону уменьшения обьема, у топикастера пропорции вышли 1:70 примерно, сам смогу уменьшить до 1:30 (700 мл вместо 1 литра)

Опубликовано

[b][member=lsdf][/b], ТС про зерновые писАл...

с фруктовыми так врядли  выйдет

Опубликовано

А почему? ароматы в головах?

Но головы с прошлого раза до сих пор по баночкам и не пахнут абрикосом. Не раскрылись?

А ведь запах и в хвостах есть. Ароматные воды.

Изики смогу очень точно вырезать, вопрос в каком объёме слитого буфера они окажутся.

А может вообще слив как нижний отбор сделать?

Опубликовано

[b][member=lsdf][/b], Самый лучший яблосэм я получил ОтГабриэливанием.

там все ровно - головы и сивуха разделены высокой спиртуозностью

одна беда - сырья нужно до хрена...

  • Спасибо 1
Опубликовано

Изики смогу очень точно вырезать

ого... чем определяешь точность?

стёкл, как трезвышко

Опубликовано

Точно-не точно. Но окажутся в сливаемом с буфера

Опубликовано (изменено)

Но окажутся в сливаемом с буфера

иллюзия...

даже при 95% вверх летит сивуха с Кр=0.3 и размещается на нижних ТТ

если объем куба большой, а буфера - маленький, то на нижних ТТ места не хватит, начнут ползти выше.

а уж ежели в трубе и в огрызке - не СПН, то и вовсе ...  грустно!

Изменено пользователем alexeyT
  • + репутация 1
Опубликовано

ТС понравилось, я по его следам пошел

А места в насадке в моем аппарате точно не хватит. В огрызке мочалка, сверху 42 труба с 25 см по высоте медных пружинок самодельных

На нюх продукт неплох, а это единственный критерий(

Опубликовано

[b][member=lsdf][/b],
1. в 500 л браги 10%  = 50 л АС.

2. там же - около 300 гр сивухи

3. если буфер = 5 л, то в определенный момент времени концентрация сивухи там будет.... 60 г/литр АС(просто пример, проще считать)

4. в это же время в пАре концентрация достигнет 60х0.3 = 18 г/литр АС. что в 3 выше, нежели изначально было в кубе...

угадай с 3х раз, КУДА все это летит ?

 

Пысы. Дядя Воблин - хитрожопый! в этот момент он СЛИВАЕТ 6 л практически  спирта... при его объемах - не жалко...

и ЭТО  -кардинальное отличие от всей этой вакханалии с ПБ и ШБ....

Опубликовано

Спасибо за примерный расчёт, но и я в такой же ситуации. Слил при темпе бака 94,5 литр жидкости из буфера крепостью около 40 градусов. Только счас крепость поверил, возможно было больше банка горячая Стояла открытая. Так что потери спирта большие.

Поэтому и буфер меньше хочу.

Ну не сделаю я такой продукт по другому или научусь позже.

Опубликовано

 

 


Поэтому и буфер меньше хочу.

палка о 2х концах...

1. большой буфер - потери могут стать катастрофическими... да и вообще работать может через жопу...

2. маленький буфер - нужно искать эту точку ЗЕРО... когда сбрасывать содержимое....

пысы. 94.5*с = 7% в кубе.... сурово...

Опубликовано (изменено)

Дядя Леша, не так все плохо! Жидкость в момент слива действительно около 40*... На мой 500 литровый 6 литров 40* совсем не заметно. :)

Изменено пользователем ВОблин

Для публикации сообщений создайте учётную запись или авторизуйтесь

Вы должны быть пользователем, чтобы оставить комментарий

Создать аккаунт

Зарегистрируйте новый аккаунт в нашем сообществе. Это очень просто!

Регистрация нового пользователя

Войти

Уже есть аккаунт? Войти в систему.

Войти
  • Последние посетители   0 пользователей онлайн

    • Ни одного зарегистрированного пользователя не просматривает данную страницу
×
×
  • Создать...